找回密码
 立即注册

QQ登录

只需一步,快速开始

搜索

[粗糙度] 粗糙度要求0.5um ,一般精度的粗糙度仪能够满足吗?

[复制链接]
winfeng2008 发表于 2012-10-10 08:28:13 | 显示全部楼层 |阅读模式
我公司现在在做一款阳极钼片,

表面粗糙度要求0.5um

请问用一般的粗糙度测量仪能满足吗?

能否提供一下仪器的型号或者联系方式,急!!!谢谢!
 楼主| winfeng2008 发表于 2012-10-10 08:46:48 | 显示全部楼层
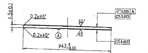
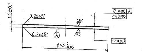
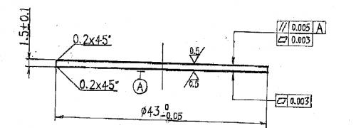
产品图纸.png

附件为产品2D图面,请各位帮忙看看
产品图纸.png
回复 支持 反对

使用道具 举报

airlm 发表于 2012-10-31 08:49:19 | 显示全部楼层
同问,谢谢
回复 支持 反对

使用道具 举报

bruceiee 发表于 2013-1-12 21:27:17 | 显示全部楼层
怎没人回答呢?
粗糙度为0.5μ。
那么选择一起的时候仪器不是不会告诉你它具体的精度是多少,一般粗糙度仪在标示精度是时候会用百分比。比如1μ的标准值。仪器标定位百分之5的误差。那么这台机器的误差会在1×0.05=±0.05μ的误差。
即测得值为0.09μ--1.05μ都是它合格的值。主要看你的公差才能选择仪器了。不超公差带的百分比才能测量你的工件。
回复 支持 反对

使用道具 举报

bruceiee 发表于 2013-1-12 21:27:53 | 显示全部楼层
你可以加我的qq79342647
回复 支持 反对

使用道具 举报

bruceiee 发表于 2013-1-13 09:56:59 | 显示全部楼层
看了下原来我的错别字这么多。但是选择能满足你的仪器必须先知道公差。按照仪器给出的百分比来计算。
回复 支持 反对

使用道具 举报

really 发表于 2014-2-17 09:57:46 | 显示全部楼层
型号为TR200的你去网上搜下看看
回复 支持 反对

使用道具 举报

蛇形舞步 发表于 2014-4-13 20:51:15 | 显示全部楼层
0.5的一般可以
回复 支持 反对

使用道具 举报

kumar_wxf 发表于 2015-1-26 12:43:26 | 显示全部楼层
一般的可以,但是要看你的公差
回复 支持 反对

使用道具 举报

xwj0562 发表于 2015-2-5 16:45:46 | 显示全部楼层
三丰的粗糙度仪就可以
回复 支持 反对

使用道具 举报

您需要登录后才可以回帖 登录 | 立即注册

本版积分规则

Archiver|手机版|小黑屋|计量论坛 ( 闽ICP备06005787号-1|闽公网安备35020602000072号 )
电话:0592-5613810 QQ:473647 微信:gfjlbbs 原国防计量论坛(-=始于2005年=-)

GMT+8, 2026-4-6 12:31

Powered by Discuz! X3.5

© 2001-2026 Discuz! Team.

快速回复 返回顶部 返回列表