找回密码
 立即注册

QQ登录

只需一步,快速开始

搜索

[工程参量] 平行度要求5um 平面度要求3um一般精度三次元测量可以满足吗

[复制链接]
winfeng2008 发表于 2012-10-10 08:31:50 | 显示全部楼层 |阅读模式
我们公司现在在研发一款阳极钼片


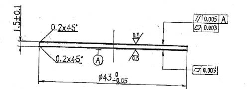
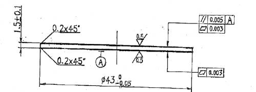
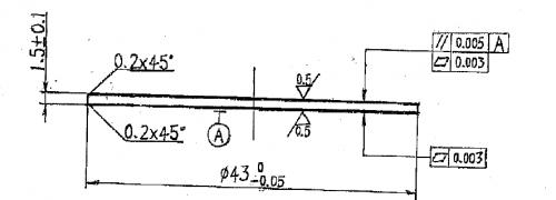
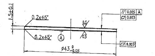
产品平行度要求5um 平面度要求3um 使用一般精度三次元可以满足吗?


诸位可否帮忙提供下可以测量仪器的型号或品牌,如果能够有联系方式那就更完美了,


谢谢!
 楼主| winfeng2008 发表于 2012-10-10 08:47:40 | 显示全部楼层
产品图纸.png
附件为产品2D图面,请各位帮忙看看
回复 支持 反对

使用道具 举报

星空漫步 发表于 2012-10-10 19:46:41 | 显示全部楼层
回复 2# winfeng2008


    直接拿激光扫描测量比较快。
回复 支持 反对

使用道具 举报

yj407 发表于 2012-10-13 23:41:54 | 显示全部楼层
精度太高了,一般精度的三座标精度是不够的。可以用如果板子不大的话,可以用立试光学计去测量,或精度在1um以内的电子高度规去测。
回复 支持 反对

使用道具 举报

dyyushan 发表于 2012-10-24 09:35:19 | 显示全部楼层
不行了,精度太高了
回复 支持 反对

使用道具 举报

qiuzhen 发表于 2012-10-24 16:26:36 | 显示全部楼层
一般三坐标的不确定度会在4~5um,测量能力不能满足要求
回复 支持 反对

使用道具 举报

ybjeans 发表于 2012-11-5 22:08:29 | 显示全部楼层
楼主是哪里人?自己检不方便的话可以送我院(辽宁省计量院)检测。
回复 支持 反对

使用道具 举报

zhx730621 发表于 2012-11-9 09:11:53 | 显示全部楼层
薄形工件使用坐标机测量不太合适,用光学计小测力进行测量合适
回复 支持 反对

使用道具 举报

王兴 发表于 2013-1-9 22:06:38 | 显示全部楼层
不适合,用光学测量较合适
回复 支持 反对

使用道具 举报

规矩湾锦苑 发表于 2013-1-9 22:23:43 | 显示全部楼层
  被测件太薄了,安装方法和测量力都会造成弯曲变形,因此就应该用检塞尺的方法来检测这个被测件。所以我非常赞成4楼yj407 版主和8楼zhx730621 量友的意见,最简单的方法是使用立式光学计检测。
回复 支持 反对

使用道具 举报

issfly 发表于 2013-5-9 21:52:33 | 显示全部楼层
这是什么零件?这么薄,但是平面度和平行度的要求这么高,很容易变形的,从设计的角度来说也不合理呢。
回复 支持 反对

使用道具 举报

激光 发表于 2013-8-31 21:58:02 | 显示全部楼层
用接触式干涉仪进行测量
回复 支持 反对

使用道具 举报

您需要登录后才可以回帖 登录 | 立即注册

本版积分规则

Archiver|手机版|小黑屋|计量论坛 ( 闽ICP备06005787号-1|闽公网安备35020602000072号 )
电话:0592-5613810 QQ:473647 微信:gfjlbbs 原国防计量论坛(-=始于2005年=-)

GMT+8, 2026-4-6 21:33

Powered by Discuz! X3.5

© 2001-2026 Discuz! Team.

快速回复 返回顶部 返回列表